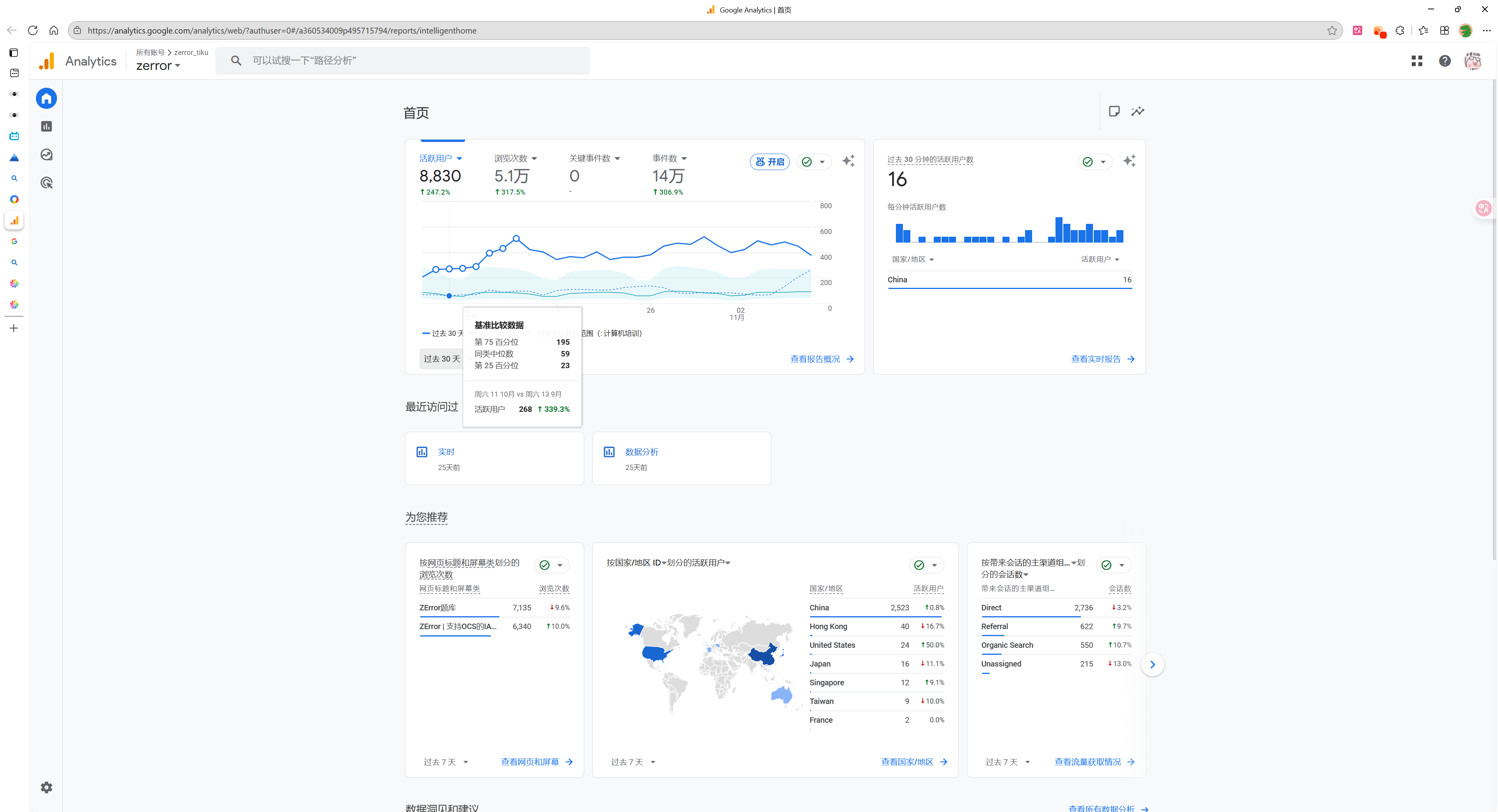
# 申请依据的描述 这是一个免费的开源AI题库,在Bing的“题库”关键字搜索排名在第3-4位,题库由在线题库和本地软件组成,在线题库每日处理8w左右请求,月活跃用户8830人。本地软件仅蓝奏云渠道下载已超过5000,所有渠道预估1w+ # 申请依据的影响力  