-
-
Notifications
You must be signed in to change notification settings - Fork 543
Screenshots
Below is a collection of various screenshots that showcase some of Mycodo's features.
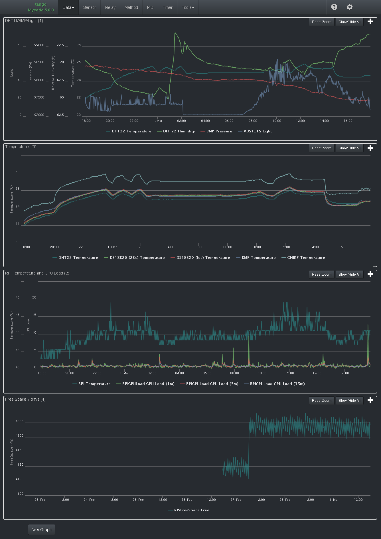
Mycodo 5.7.2 Dashboard | A dashboard created with only internal inputs (nothing connected to the Pi), CPU temperature, CPU load, Mycodo daemon RAM usage, and free disk space.
Mycodo 3.6.0 Dashboard | A dashboard displaying measurements from various sensors as well as a PID controller regulating temperature (top chart) using a temperature sensor and heater. Additionally, the PID setpoint can be seen changing across the day.
The red line is the desired temperature setpoint that has been configured (which also happens to have been configured to change over the course of each day). The blue line is the actual recorded temperature. The green vertical bars represent how long a heater is activated for, per every 20-second period. This regulation was achieved with minimal tuning (Actual tuned gains: KP=0.08, KI=0.005, KD=0.001), and already displays a very minimal deviation from the setpoint (±0.5° Celsius). Further tuning would reduce this variability even more.
Mycodo 5.2.0 Dashboard | A dashboard with a variety of gauges.
Mycodo 5.5.0 Data Page | The Data page, where inputs are added and configured.
Live Data
Live Graphs
Sensors
Relays
PID Controllers
Methods
Tools: Log Viewer
Configuration (General)
Configuration (Users)
Configuration (Cameras)
Manual














